Enterprise Managerを使用したMySQL Databaseの包括的な監視およびコンプライアンス管理 (2023/11/27)

Enterprise Managerを使用したMySQL Databaseの包括的な監視およびコンプライアンス管理 (2023/11/27)

https://blogs.oracle.com/observability/post/comprehensive-monitoring-and-compliance-management-for-mysql-databases-using-enterprise-manager

投稿者: Desiree Abrokwa | Product Manager, Enterprise and Cloud Manageability


MySQL Databaseの監視およびコンプライアンス管理ソリューションをお探しですか。Oracle Enterprise Manager(EM)がその答えです。EMは、市場をリードするモニタリングと、Oracle Database、Oracle WebLogic Server、ExadataなどのOracle Applicationsおよびテクノロジに対する包括的な管理サポートを提供します。EM 13.5では、可用性とパフォーマンスについてMySQL Databaseをモニターし、クエリー・アナライザを使用して実行速度が遅い問合せを見つけ、パフォーマンスとセキュリティのベスト・プラクティスへの準拠を検証できます。このブログでは、EMの堅牢な機能をレビューし、MySQL Databaseのフリート全体でこれらの監視およびコンプライアンス管理タスクを合理化します。



自動検出を使用したDiscover MySQL


最初のステップは、EMでMySQLを検出することです。データベースは、自動または手動で検出できます。自動検出では、管理対象ホスト上のデータベースが自動的に検索され、監視対象のデータベースを簡単に追加できます。これは、ターゲットの検出を簡素化するため、データベースのフリートを処理する場合に便利です。手動検出を利用して、データベースの検出に必要な詳細(ターゲット名、MySQL資格証明、ホスト、ポートなど)を指定することもできます。MySQLの監視は検出後に自動的に開始されることに注意してください。



特定の環境に合わせてMySQLアラートを設定します。


データベースが監視されると、次のステップはアラートの設定です。EMは、InnoDBアクティビティやファイアウォール・アクティビティなど、MySQL Databaseの数百のメトリックを収集します。EMを使用して、次のことを完了できます。


  • メトリックがこれらのしきい値に違反するたびにアラートを取得するには、警告またはクリティカルのしきい値を指定します。
  • メトリック拡張を使用して、環境固有の条件に監視を拡張します。
  • 是正措置を使用してアラートへの応答を自動化します。たとえば、MySQLデータベースが停止しているときに起動する修正処理を作成します。
  • モニタリング・テンプレートを使用して、MySQL Databaseのフリート全体でメトリックしきい値設定を標準化します。
  • 管理グループおよびテンプレート・コレクションを使用して、MySQL Databaseのフリートに対する監視設定およびコンプライアンス標準の適用を自動化します。



MySQLの状態とパフォーマンスに関する簡単なインサイトを得ることができます


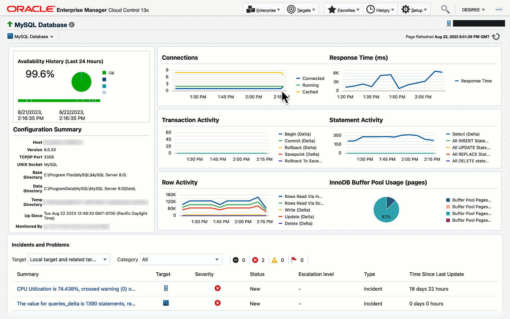
MySQLホームページを使用して、データベースの全体的な状態とパフォーマンスの全体的なサマリーを取得します。可用性履歴をレビューして、過去24時間のステータスとそのステータスを確認します。MySQLおよびInnoDBバッファ・プールの使用状況への接続などの主要なパフォーマンス・メトリックを監視します。これらのパフォーマンス・メトリックを使用すると、データベースへの接続数の異常なスパイクをすばやく表示し、ダーティ・バッファ・プール・ページの割合を表示して、容量に近いタイミングを確認できます。最後に、クリティカルなインシデントを追跡し、インシデント・マネージャにドリルダウンしてさらにトリアージします。たとえば、サービス拒否攻撃を示す可能性のあるMySQLへの失敗した接続の割合を追跡します。


図1:  MySQLホームページ



問合せアナライザを使用した実行速度が遅い問合せの監視


クエリー・アナライザは、MySQL Database上の上位100個の問合せおよび文のポイントインタイム・スナップショットです。これは、実行速度が遅い問合せを合計待機時間に基づいて特定する場合に便利です。実行数、平均待機時間、返された行数など、追加の詳細を表示します。


図2:  Query Analyzer



MySQLアラートの管理


これらのMySQLアラートを設定した後に管理する方法を見てみましょう。


  • ノート: ベスト・プラクティスとして、アクション可能なアラートやその他のイベントに対してEnterprise Managerでインシデントを作成することをお薦めします。


インシデント・ルールを使用して、インシデントを作成し、インシデントが発生したときに実行するアクションを指定します。たとえば、MySQL Databaseが停止しているときに、電子メールまたはSlackを使用してデータベース管理者に通知するルールを指定して、それぞれのアクションを実行できます。Webhooks通知メソッドを使用して、Microsoft Teamsなどの外部アプリケーションに通知を送信します。


企業が成長するにつれて、受信したインシデントの量も増えるため、管理が困難になることがよくあります。このボリュームを減らすには、イベント圧縮ポリシーを使用します。これにより、関連するイベントのセットが、より小さく管理しやすい一連のアクション可能なインシデントに自動的にグループ化されます。MySQLでは、関連するイベントを1つのインシデントにグループ化するカスタム・ポリシーを作成できます。また、公開する前に、イベント圧縮分析ツールを使用してポリシーの有効性をテストします。


インシデント・マネージャは、すべてのMySQLインシデントのライフサイクル管理、インシデントの確認、修正アクションの実行などを行う単一の場所です。また、コンテキスト内の推奨事項にアクセスして、インシデントを解決します。


図3: インシデント・マネージャを使用した、データベース停止のインシデントなどのインシデントの管理


インシデント管理にサードパーティ・システムを利用している場合は、管理コネクタを使用してEMを統合します。これらのコネクタを使用して、イベントおよびインシデントをMicrosoft SCOMやServiceNowなどのイベントおよびチケット発行システムと共有できます。



パフォーマンスとセキュリティのベスト・プラクティスへの準拠を保証


即時利用可能なMySQLコンプライアンス標準を使用して、セキュリティおよびパフォーマンスのベスト・プラクティスに関連するデータベースのコンプライアンスを評価します。たとえば、コンプライアンス標準を使用して、サイバー・セキュリティの脅威から保護するためにファイアウォールが有効になっていることを確認します。コンプライアンス・ダッシュボードを使用して、MySQL Databaseのフリート全体のコンプライアンスを管理します。コンプライアンス・ダッシュボードから、即時利用可能な標準に対するクリティカル違反および警告違反の割合を追跡します。EMを使用して、MySQL Databaseが違反している理由に関するガイダンスと、その設定をコンプライアンスに組み込む方法に関する推奨事項を確認します。標準および改善プロセスの各違反を列挙した完全な評価レポートにアクセスできます。このレポートでは、問題の特定に費やす管理時間を大幅に短縮し、組織内で簡単に保存および共有して、さらにトリアージできます。Oracleの即時利用可能な標準に加えて、カスタム標準を定義して、MySQL Databaseのフリート全体にわたって評価できます。


図4: MySQLのコンプライアンス・ダッシュボードおよび評価レポートの表示



今すぐEM for MySQLを始めましょう。


Enterprise Managerは、異種環境を大規模に監視および管理するための、Oracleのフラッグシップなオンプレミス・システム管理ソリューションです。EMは、MySQLの包括的な監視およびコンプライアンス管理を提供します。MySQL DatabaseのフリートにEMの機能を今すぐ活用しましょう。


Enterprise Managerの詳細は、次を参照してください。


コメント

このブログの人気の投稿

Oracle Database 19cサポート・タイムラインの重要な更新 (2024/11/20)

Oracle GoldenGate 23aiでMicrosoft Fabricでのオープン・ミラーリングがサポートされるようになりました (2024/11/19)

OCIサービスを利用したWebサイトの作成 その4~Identity Cloud Serviceでサイトの一部を保護 (2021/12/30)